- Vision Guided Servo & Robotics
- Custom Vacuum Conveying & Material Registration
- Versatile Multi-Zone Flame Treating
- Complete Plant Inventory {RFID & Barcoded Systems}
- Multi-Viscosity Liquid & Dry Powder Dispensing
- Expert Level Proficiency with Most DCS, PAC's, & PLC Systems
- Tension Controlled Winding & Unwinding
- Industry Leading Web Guide Systems
- Tire & Rubber Equipment
- Nuclear Redundant DCS Controls, Plant Modeling & Turbine Automation
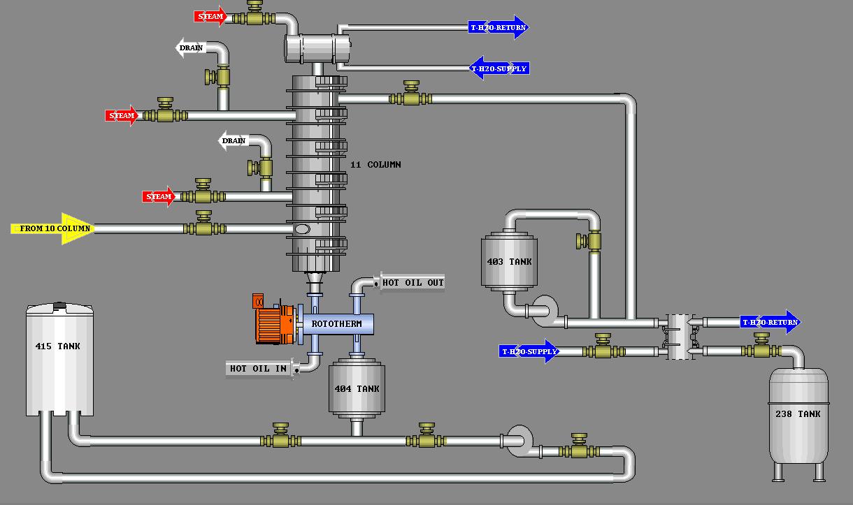
- Chemical Process and Pipeline Equipment
- Local, Remote, Distributed & Wireless I/O
- Level, Weight, Distance, Density, Viscosity, Mositure, Vacuum, Speed & Acceleration Detection/Control
Process,3D Profilng, & Vision Control

Material Handling, Roll Forming & Precision Gantry Control

Proof Of Concept & Large Scale Production

Networking & QC Data Monitoring

Automated Bottling Lines {Viscosity, Weight, Volume}

Intrinsic Safety, Advanced Motion & Flame Treating

Control Panel Upgrades
Before: After:

New Panel Construction
